pixls.us issues?

Will check this.

Will this do anything that setting my dns to google won’t? I’ve tried Google DNS which didn’t work.

Did some testing on windows using the same JavaScript on off reload thing and it’s really curious because it appears to do something that enables it to work for a while.

I ran a private window along side a normal one in Firefox and one worked for a coupypf minutes while the other didn’t!

For me pixls.us has been working today and tomorrow. At least the couple of times I’ve tried… I did not do anything.

The https dns setting was indeed on but disabling it made no difference. Chromium has been working for a while now after doing some initial reloading of pages.

win11, firefox ko, edge ok, duckduckgo ok, chrome ok

after a large cleaning, firefox ok,

Apparently, in Firefox there’s a special URL:

about:networking

One can delete the DNS cache on that page, among others.

1 Like

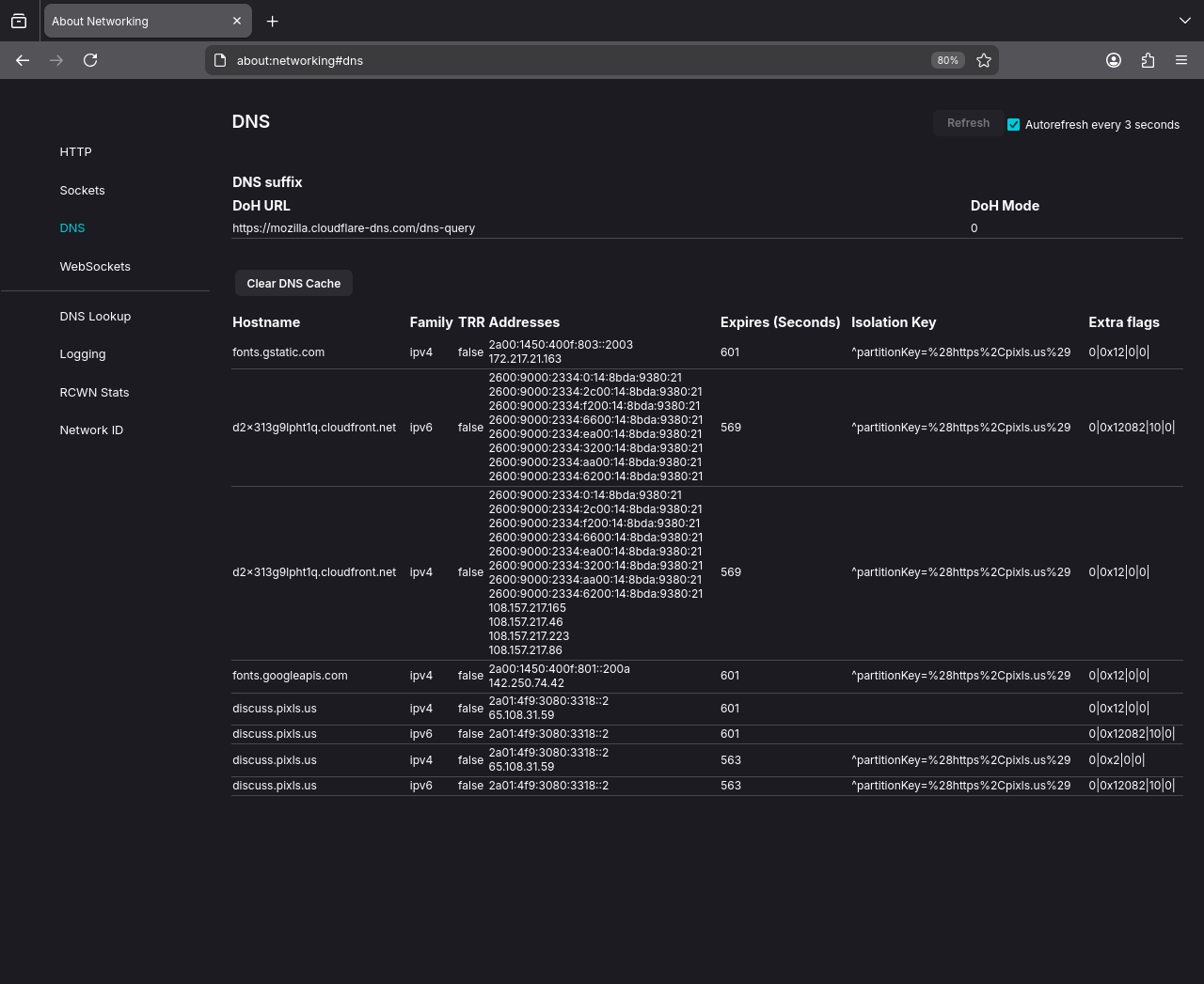
Thanks @kofa that networking page was interesting.

So i did some testing firefox-esr --safe-mode +restart + clearing http and dns cache through that networking page.

This is the dns results while the page is stalled. The Lookup tool always works as far as I can tell.

Inspector showing this when failing to show readable page. So it’s the pixls domain having issues with my set up somehow? Cloudfront and Google loading first.

The script errors, just connection issues?

The u-block reload dance enables me to browse a few pages and login before stalling again. No luck so far dancing again.

I have tried setting Firefox to use open DNS, Google, cloudflare secure DNS with no luck.

This is posted over mobile.

The stalling and working seems to be completely random and affects all browsers but not immediately synced. One can keep going for a while whilst the others have stalled. Reloading mid page load seems to jerk it into shape fairly regularly but not always.

Another data point. On the same machine I can download a png file (random avatar pic) via wget while firefox and chromium stalls on the same file.

My laptop is currently stalled while all browsers work on my desktop… In a while the situation may be reversed.

For the past several days, when I first open the site (discuss.pixls.us) or open a new topic, it takes from several seconds to 30 seconds or more for the page to populate. A 'spinner" type graphic is showing while this is happening; looks like an ellipsis. Once the page displays, navigation is then smooth within that page.

Is the site under attack? Is it overloaded? This is not happening for me on other web sites.

Its loading fine for me, nothing has changed as far as I’m aware. There was a cable cut under the Atlantic, which… Maybe??

1 Like

That’s good to know. Thanks.

Adding an alternate email in my pixls.us preferences seems to work, but I never receive the confirmation emails. Is this a known issue?

Terry

We seem to have issues with gmail, yes.

The last time I said that the issues were resolved, I immediately started having issues accessing pixls.us again, which continued for weeks.

Now I don’t dare say anything…